Control How Many Flow Executions Run in Parallel
For the complete documentation index, see llms.txt. For a full content snapshot, see llms-full.txt. Append.mdto anykestra.io/docs/*URL for plain Markdown.
Control how many executions of a flow can run at the same time.
The flow-level concurrency property lets you limit how many executions of a flow can run concurrently by setting the limit key.
Think of concurrency as a global execution limit for that specific flow. The concurrency limit and behavior is then applied to all executions of that flow, regardless of whether those executions have been started automatically via a trigger, webhook, an API call, or manually created from the UI.
Concurrency limits executions of a flow, not the number of tasks a worker runs. Task processing is still governed by worker thread pools and task runners. Concurrency uses database locks to hold slots, so heavy contention (many executions fighting for the same lock) can increase database load and slow scheduling.
Use concurrency when you need to protect downstream systems (rate limits, database load, external APIs) or enforce “only one execution at a time” semantics. Do not rely on concurrency to throttle Kestra worker usage; adjust worker threads, task runners, or queue sizing for that.
For example, if you set the concurrency limit to 2, only two executions of that flow will be allowed to run at the same time. If you try to trigger a third execution, it will be queued until one of the two running executions is completed.
When to use concurrency
- Protect a shared target system (databases, SaaS APIs, warehouses) from overload.
- Enforce sequential processing for stateful workloads (one ETL load at a time).
- Keep a small, fixed number of parallel executions within an external rate limit.
When not to use concurrency
- Throttling worker CPU/RAM usage — tune worker thread pools or task runners instead.
- Replacing task-level limits — use task runner settings (e.g., container resources) and retry/backoff for per-task control.
- Broad platform protection — use platform sizing and queue configuration rather than flow-level concurrency locks.
id: concurrency_examplenamespace: company.team
concurrency: limit: 2
tasks: - id: wait type: io.kestra.plugin.scripts.shell.Commands commands: - sleep 10In the UI, the third execution is queued while the first two finish successfully.

behavior property
You can customize the behavior when the concurrency limit is reached by choosing to queue, cancel, or fail the new execution. To do that, set the behavior Enum-type property to one of the following values:
QUEUECANCELFAIL
For example, with concurrency.limit set to 2 and CANCEL or FAIL behavior, the third execution is immediately marked as CANCELLED or FAILED without running any tasks.
Below is a full flow example that uses the concurrency property to limit the number of concurrent executions to 2. The bash task sleeps for 10 seconds, so you can trigger multiple executions of that flow and see how the concurrency property behaves.
Each execution that waits for a concurrency slot holds a database lock. Large backlogs (many queued executions) can increase lock contention and slow down scheduling. If you expect spikes, combine conservative limits with backoff at the source (e.g., trigger rates) and keep an eye on the Concurrency tab in the UI.
id: concurrency_limited_flownamespace: company.team
concurrency: behavior: FAIL # QUEUE, CANCEL or FAIL limit: 2 # can be any integer >= 1
tasks: - id: wait type: io.kestra.plugin.scripts.shell.Commands taskRunner: type: io.kestra.plugin.core.runner.Process commands: - sleep 10As you can see in the UI, the third execution failed as the first two executions were still running.

When an execution starts from a Trigger, the trigger locks until it finishes, preventing multiple executions from that trigger from running concurrently. This means the behavior property will not come into effect and instead no new executions will be started.
Read more in the Locked Triggers section.
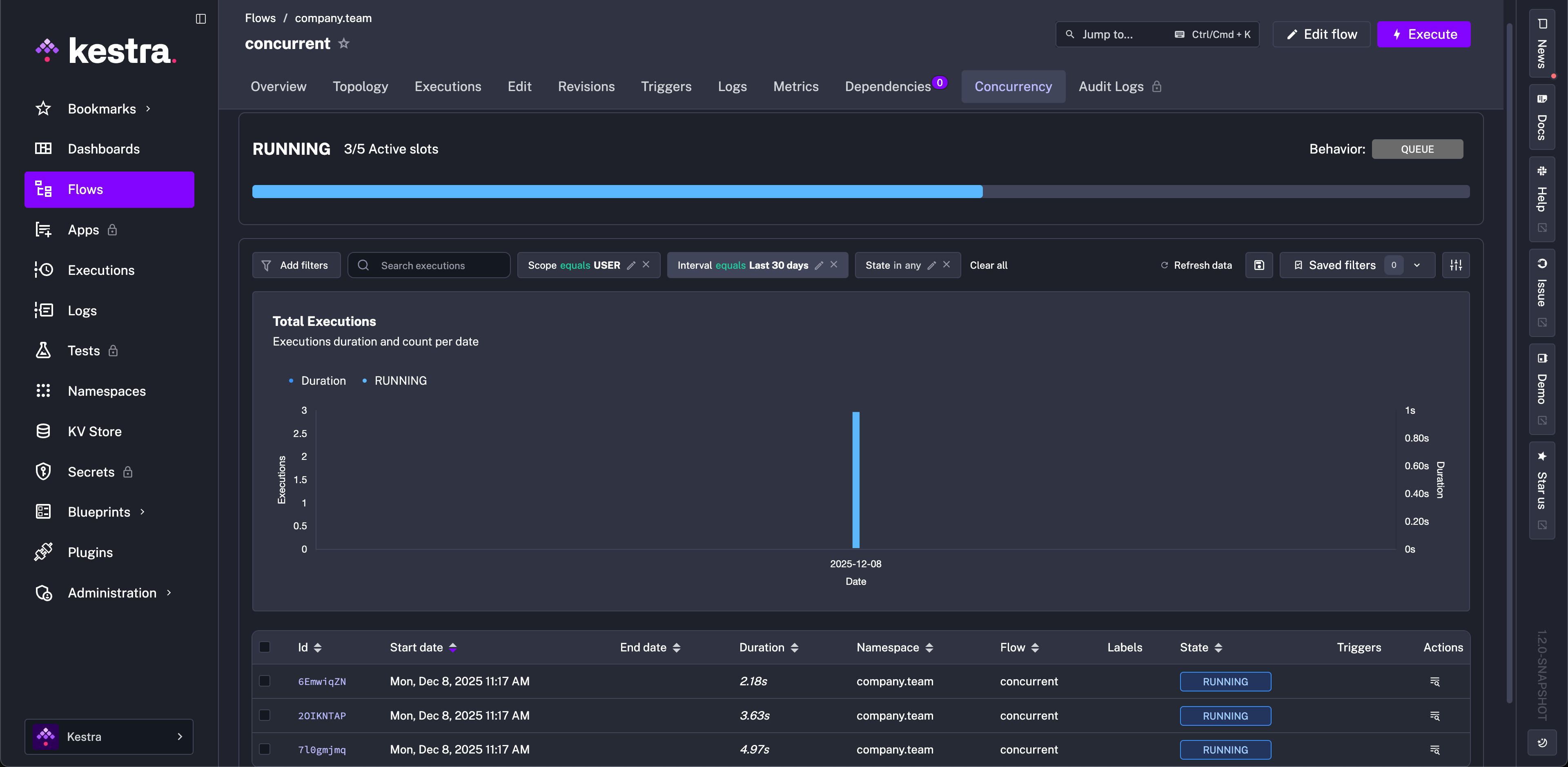
Tracking concurrency slots from the UI
The Concurrency tab on the Flow page lets you track and troubleshoot concurrency issues. It shows a progress bar with the number of active slots compared to the total slots available. Below that progress bar, you can see a table showing currently running and queued Executions, providing a clear overview of the flow’s concurrency status.

To see the concurrency behavior in action, you can configure a flow with a concurrency limit as follows:
id: concurrentnamespace: company.team
concurrency: behavior: QUEUE limit: 5
tasks: - id: long_running_task type: io.kestra.plugin.scripts.shell.Commands commands: - sleep 90 taskRunner: type: io.kestra.plugin.core.runner.ProcessNext, trigger multiple Executions of that flow and watch the Concurrency tab showing the active slots and queued Executions.

Concurrent executions for Triggers
Any Trigger type supports concurrent executions, allowing multiple instances of the same workflow to run simultaneously. This enables more flexible and scalable workflow patterns.
For example, consider a workflow that takes 60 seconds to complete but is triggered every second. By default, with allowConcurrent: false, only one execution can run at a time. If a trigger fires while a previous execution is still running, the new execution will be skipped:
id: sleep_concurrentnamespace: company.teamtasks: - id: sleep type: io.kestra.plugin.core.flow.Sleep duration: PT60Striggers: - id: schedule type: io.kestra.plugin.core.trigger.Schedule cron: "* * * * * *" withSeconds: true allowConcurrent: falseIn this example, even though the Schedule trigger fires every second, only one execution will run at a time. Setting allowConcurrent: true would allow multiple executions to run simultaneously.
How to troubleshoot Concurrency issues
Imagine that you encounter a situation where the concurrency limit is reached, and some executions are stuck in the QUEUED state. Here are some steps to troubleshoot and resolve the issue.
Check the Concurrency tab
The Concurrency tab on the Flow UI page described above allows you to see which executions are RUNNING and which are QUEUED (i.e., waiting or stuck). This page can help you troubleshoot which Executions are taking concurrency slots and which are waiting to be processed.
In the future, this page will also let you run stuck executions while ignoring concurrency limits.
Edit the Concurrency property
You can edit the concurrency property within the flow (or remove that property entirely to get rid of any limits) and Save the flow code. The modified concurrency limit and behavior will be immediately taken into account for all Executions in progress because the Executor checks this for the latest flow revision rather than for the revision of the Execution.
Do not delete executions, as this makes the issue worse — deleted executions still occupy concurrency slots indefinitely. You can select stuck Executions and hit the Kill button to cancel them and free up the concurrency slots, but do not delete them.
Was this page helpful?