Unit Tests in Kestra Enterprise – Validate Flows Safely
Build tests to ensure proper flow behavior.
Unit tests – validate Flows safely
Tests let you verify that your flow behaves as expected, without cluttering your instance with test executions that run every task. For example, a unit test designed to mock the notification task of a flow ensures the configuration is correct without spamming dummy notifications to the recipient. They also let you isolate testing to specific changes to a task, rather than executing the entire flow.
Flow unit tests
Each test runs a single flow and checks its outcomes against your assertions, helping you avoid regressions when you change the flow later. Each test case creates a new transient execution, making it easy to run multiple tests in parallel, and each test case will not affect the others. Use fixtures to mock specific tasks or inputs by returning predefined outputs and states without executing the tasks.
Unit tests are configured for and connected to their respective flows. To create a new Unit Test, access them either through the Tests tab on the left-hand side panel of the Kestra UI or via the Tests tab of a flow. When creating tests, you can open the YAML for both the test and its flow side by side.
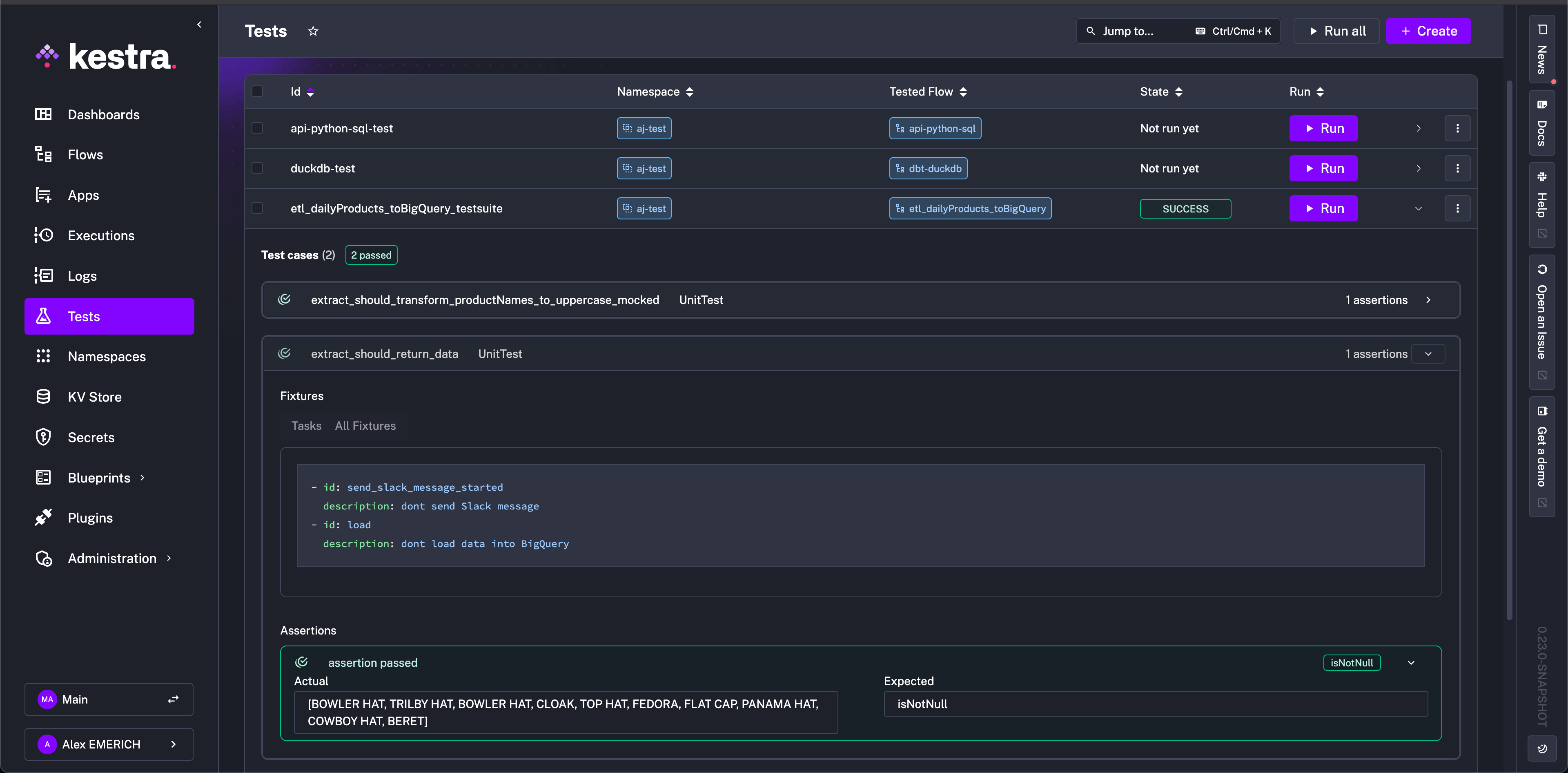
Once tests are created, they can all be viewed from the Tests tab with their respective Id, Namespace, Tested Flow, and current State listed. Additionally, tests can be run from this view with expandable results.

The following diagram illustrates the structure of flows and unit tests together in Kestra:

Configuration
Unit tests are written in YAML like flows, and they are comprised of testCases which are then made up of fixtures and assertions. Fixtures can target files, inputs, tasks, or triggers depending on what you need to mock or override. Like flows, you can write Unit Tests as code, No code, or with the AI Copilot.
- A fixture refers to the setup required before a test runs, such as initializing objects or configuring environments, to ensure the test has a consistent starting state.
- An assertion is a statement that checks if a specific condition is true during the test. If the condition is false, the test fails, indicating an issue with the code being tested, while true indicates the expectation is met.
Common fixture types:
- files: provide inline files or namespace file URIs the flow can read.
- inputs: set flow input values without changing the flow definition.
- tasks: skip or mock task execution, override outputs, or force a state.
- triggers: simulate an incoming event (e.g., webhook payload) that starts the flow.
If you don’t specify any fixtures, the test will run the entire flow as in production, executing all tasks and producing outputs as usual.
For example, take the following flow that does these listed tasks:
- Sends a message to Slack to alert a channel that it is running
- Extracts data from an API
- Transforms the returned data to match a certain format
- Loads the transformed data to a BigQuery table
id: etl_daily_products_bigquerynamespace: company.team
tasks: - id: send_slack_message_started type: io.kestra.plugin.slack.notifications.SlackIncomingWebhook url: "https://kestra.io/api/mock" # To use this example, replace the url with your own Slack webhook payload: | { "text": "{{ flow.namespace }}.{{ flow.id }}: Daily products flow has started" }
- id: extract type: io.kestra.plugin.core.http.Download uri: https://huggingface.co/datasets/kestra/datasets/raw/main/json/orders.json
- id: transform_to_products_name type: io.kestra.plugin.core.debug.Return format: "{{ fromJson(read(outputs.extract.uri)) | jq('.Account.Order[].Product[].\"Product Name\"') }}"
- id: transform_to_uppercase type: io.kestra.plugin.core.debug.Return format: "{{ fromJson(outputs.transform_to_products_name.value) | upper }}"
- id: load type: io.kestra.plugin.gcp.bigquery.Load from: "{{ outputs.transform_to_uppercase.value }}" destinationTable: "my_project.my_dataset.my_table" format: JSONA comprehensive unit test for this flow might look like the following:
id: etl_daily_products_bigquery_testsuitenamespace: company.teamflowId: etl_daily_products_bigquerytestCases: - id: extract_should_return_data type: io.kestra.core.tests.flow.UnitTest fixtures: tasks: - id: send_slack_message_started description: "don't send Slack message" - id: load description: "don't load data into BigQuery" assertions: - value: "{{outputs.transform_to_uppercase.value}}" isNotNull: true - id: extract_should_transform_product_names_to_uppercase_mocked type: io.kestra.core.tests.flow.UnitTest fixtures: tasks: - id: send_slack_message_started description: "don't send Slack message" - id: load description: "don't load data into BigQuery" - id: extract description: "don't fetch data from API" - id: transform_to_products_name outputs: value: | [ "my-product-1" ] assertions: - value: "{{outputs.transform_to_uppercase.value}}" contains: "MY-PRODUCT-1"The id is unique to the test suite, and the namespace and flowId must match the intended flow to be tested against. They will automatically pipe into the test when creating from a flow. The testCases property is composed with the aforementioned fixtures and assertions. You can design multiple tests with their own specific designs.
In the first test case, extract_should_return_data, the fixtures include tasks to replace the Slack alert and BigQuery data load so as to not clutter a Slack channel with test alert messages or a BigQuery table with test data but still test the overall design of the flow.
The assertions property defines the conditions for success or failure. In the example, the test aims to ensure that the outputs from the transform_to_uppercase task are not null. After running the test, we can see the results for the extract_should_return_data test by expanding the results.

The assertion passed as the extract task downloading data from the API returned product names and was not null. Additionally, since we did not include a fixture for the transform_to_uppercase task, we can see that the returned product names were also transformed successfully to uppercase in the assertion’s actual result.
Because we wrote the test suite with two test cases, both executed during the run. For more isolation, you could separate test cases into multiple tests of the flow as needed. While we know from the previous test that the uppercase transformation was successful, you may not want to extract actual data during testing, as it could add load to an external service or send unnecessary alerts. To mitigate this and solely test the transformation, we added the extract and transform_to_products_name fixtures in the second test case, extract_should_transform_product_names_to_uppercase_mocked. The extract fixture prevents the API call, and the transform_to_products_name fixture simulates the return of the flow task with a mock output, my-product-1, all in lowercase.
After running, we can see that the assertion was successful and the actual result MY-PRODUCT-1 was successfully transformed and matches the expected result defined in the assertions property of the test.

Execution details are not stored in the Executions page like normally run flows to avoid cluttering that space with unnecessary execution details. To view an execution made from a test, you can open the test case and click on the link for the ExecutionId.

Unit test with namespace file
You can also simulate flows with namespace files that are scripts, test data, or any other sort of file content. Taking the previous example, we can include a namespace file that includes sample data from the production API endpoint, so that we do not need to make any API calls simply to test the flow. This prevents accumulating cost for requests or any sort of limit on calls a service might have.
With the following flow:
id: etl_download_filenamespace: company.team
tasks: - id: extract type: io.kestra.plugin.core.http.Download uri: https://huggingface.co/datasets/kestra/datasets/raw/main/json/orders.json method: GET
- id: transform_to_products_name type: io.kestra.plugin.core.debug.Return format: "{{ fromJson(read(outputs.extract.uri)) | jq('.Account.Order[].Product[].\"Product Name\"') }}"
- id: transform_to_uppercase type: io.kestra.plugin.core.debug.Return format: "{{ fromJson(outputs.transform_to_products_name.value) | upper }}"
- id: load_result_to_outgoing_api type: io.kestra.plugin.core.log.Log message: "{{ outputs.transform_to_uppercase.this_task_should_not_be_run }}"we can add a namespace file in the company.team namespace that mimics the format of the API request’s return.
## my-namespace-file-with-products.json to add to company.team namespace{ "Account": { "Account Name": "Firefly", "Order": [ { "OrderID": "order103", "Product": [ { "Product Name": "Bowler Hat", "ProductID": 858383, "SKU": "0406654608", "Description": { "Colour": "Purple", "Width": 300, "Height": 200, "Depth": 210, "Weight": 0.75 }, "Price": 34.45, "Quantity": 2 }, { "Product Name": "Trilby hat", "ProductID": 858236, "SKU": "0406634348", "Description": { "Colour": "Orange", "Width": 300, "Height": 200, "Depth": 210, "Weight": 0.6 }, "Price": 21.67, "Quantity": 1 } ] } ] }}This way, in our mock test, we can use the following configuration to test the transformation on sample data, rather than making the API request:
id: etl_mockfile_from_nsnamespace: company.teamflowId: etl_download_filetestCases: - id: extract_should_transform_productNames_to_uppercase_with_mocked_file type: io.kestra.core.tests.flow.UnitTest fixtures: tasks: - id: extract description: "mock extract data file" outputs: uri: "{{ fileURI('my-namespace-file-with-products.json') }}" # this file is a namespace file in the same namespace - id: load_result_to_outgoing_api description: "don't send end output" assertions: - value: "{{outputs.transform_to_uppercase.value}}" equalsTo: "[BOWLER HAT, TRILBY HAT]"With a combination of namespace files and tests, you can target specific components of your flow for correct functionality without using up any external resources or unnecessarily communicating with external hosts for scripts or files.
Inline file fixture
If you prefer not to use a namespace file for the file fixture in the test, you can also write the file contents inline with the files property to achieve the same result:
id: etl_mockfile_from_nsnamespace: company.teamflowId: etl_download_filetestCases: - id: extract_should_transform_product_names_to_uppercase_with_mocked_file type: io.kestra.core.tests.flow.UnitTest fixtures: files: products.json: | { "Account": { "Account Name": "Firefly", "Order": [ { "OrderID": "order103", "Product": [ { "Product Name": "Bowler Hat", "ProductID": 858383, "SKU": "0406654608", "Description": { "Colour": "Purple", "Width": 300, "Height": 200, "Depth": 210, "Weight": 0.75 }, "Price": 34.45, "Quantity": 2 }, { "Product Name": "Trilby hat", "ProductID": 858236, "SKU": "0406634348", "Description": { "Colour": "Orange", "Width": 300, "Height": 200, "Depth": 210, "Weight": 0.6 }, "Price": 21.67, "Quantity": 1 } ] } ] } } tasks: - id: extract description: "mock extract data file" outputs: # this file is a namespace file in the same namespace, the fileURI() function will return its URI. uri: "{{files['products.json']}}"Trigger fixture example
When your flow is kicked off by a trigger, you can mock the trigger payload directly in the test so you don’t have to hit the real endpoint. The example below stubs a webhook trigger carrying an order event and asserts the flow formats the message correctly.
Example flow:
id: return-flow-webhooknamespace: io.kestra.tests
triggers: - id: webhook type: io.kestra.plugin.core.trigger.Webhook key: webhook
tasks: - id: return_summary type: io.kestra.plugin.core.output.OutputValues values: body: "{{ trigger.body }}"Example unit test:
id: simple-webhook-test-suite-1-idnamespace: io.kestra.testsdescription: assert flow is returning the input value as outputflowId: return-flow-webhooktestCases: - id: test_case_1 type: io.kestra.core.tests.flow.UnitTest fixtures: trigger: id: webhook type: io.kestra.plugin.core.trigger.Webhook variables: body: webhook assertions: - value: "{{ trigger.body }}" equalTo: "webhook"What this test does: it mocks the webhook trigger payload (body: webhook), skips any real HTTP call, runs the flow once, and asserts that the flow receives the mocked payload via trigger.body. Because fixtures create a transient execution, the test is fast, isolated, and leaves no execution history clutter.
Mock task output files
When testing flows that include script tasks (such as Shell, Python, or other scripts) that generate output files, you can mock these output files in your test fixtures. This is particularly useful when:
- You want to test downstream tasks that parse or process output files without running the actual script
- The script is expensive or time-consuming to execute
- You want to test specific edge cases by providing controlled output file content
For example, consider a flow where a shell script generates an output file that is later processed by another task:
id: shell_outputnamespace: company.team
tasks: - id: generate_output_file type: io.kestra.plugin.scripts.shell.Script taskRunner: type: io.kestra.plugin.core.runner.Process outputFiles: - out.txt script: | echo "Processing data..." > out.txt echo "Result: SUCCESS" >> out.txt
- id: parse_output type: io.kestra.plugin.core.log.Log message: "Output file content: {{ read(outputs.generate_output_file.outputFiles['out.txt']) }}"You can create a unit test that mocks the output file content without executing the shell script:
id: test_shell_outputflowId: shell_outputnamespace: company.teamtestCases: - id: mock_shell_output type: io.kestra.core.tests.flow.UnitTest description: Mock shell script output file to test downstream processing fixtures: files: mocked_output.txt: | Processing data... Result: SUCCESS tasks: - id: generate_output_file state: SUCCESS description: "don't run the shell script, mock its output" outputs: outputFiles: out.txt: "{{files['mocked_output.txt']}}" assertions: - value: "{{ outputs.generate_output_file.outputFiles['out.txt'] }}" isNotNull: trueIn this example:
- The
filesproperty defines inline file content (mocked_output.txt) that will be used as the mocked output - The task fixture for
generate_output_filespecifiesstate: SUCCESSto mark the task as successful without execution - The
outputs.outputFilesproperty maps the expected output file name (out.txt) to the mocked file content using thefilesreference - Downstream tasks can read the mocked output file as if the script had actually run
This approach allows you to test the complete flow logic while avoiding the overhead and complexity of executing actual scripts during testing.
Available assertions operators
While the above example uses isNotNull and contains as assertion operators, there are many more that can be used when designing unit tests for your flows. The complete list is as follows:
| Operator | Description of the assertion operator |
|---|---|
| isNotNull | Asserts the value is not null, e.g. isNotNull: true |
| isNull | Asserts the value is null, e.g. isNull: true |
| equalTo | Asserts the value is equal to the expected value, e.g. equalTo: 200 |
| notEqualTo | Asserts the value is not equal to the specified value, e.g. notEqualTo: 200 |
| endsWith | Asserts the value ends with the specified suffix, e.g. endsWith: .json |
| startsWith | Asserts the value starts with the specified prefix, e.g. startsWith: prod- |
| contains | Asserts the value contains the specified substring, e.g. contains: success |
| greaterThan | Asserts the value is greater than the specified value, e.g. greaterThan: 10 |
| greaterThanOrEqualTo | Asserts the value is greater than or equal to the specified value, e.g. greaterThanOrEqualTo: 5 |
| lessThan | Asserts the value is less than the specified value, e.g. lessThan: 100 |
| lessThanOrEqualTo | Asserts the value is less than or equal to the specified value, e.g. lessThanOrEqualTo: 20 |
| in | Asserts the value is in the specified list of values, e.g. in: [200, 201, 202] |
| notIn | Asserts the value is not in the specified list of values, e.g. notIn: [404, 500] |
Assert on Execution Outputs
Rather than assert with an operator and a set value, you can use execution outputs in your tests. To assert on execution outputs, use the {{ execution.outputs.your_output_id }} syntax in your test assertions. This allows you to verify that the outputs of your tasks match the expected values.
The below example assumes there is a flow that outputs a value:
id: flow_outputs_demonamespace: demotasks: - id: mytask type: io.kestra.plugin.core.output.OutputValues values: myvalue: kestraoutputs: - id: myvalue type: STRING value: "{{ outputs.mytask.values.myvalue }}"Then, create a unit test for this flow that asserts the output value as follows:
id: test_flow_outputs_demoflowId: flow_outputs_demonamespace: demotestCases: - id: flow_output type: io.kestra.core.tests.flow.UnitTest assertions: - value: "{{ execution.outputs.myvalue }}" equalTo: kestraWhen you run this test, Kestra will execute the flow and verify that the output value matches the expected value. If the assertion fails, the test will be marked as failed, and you can inspect the execution logs to see what went wrong.
Was this page helpful?