Automate Config Drift Detection and Get Slack Alerts
For the complete documentation index, see llms.txt. For a full content snapshot, see llms-full.txt. Append.mdto anykestra.io/docs/*URL for plain Markdown.
Keeps configs consistent and surfaces drift without manual checks with Ansible and Kestra.
Use Ansible to enforce a required environment variable across multiple hosts and have Kestra alert you in Slack when a change occurs.
Files to store as Namespace Files
Ansible expects two file types: an inventory.ini and a playbook.yml. To use with Kestra, they can either be stored as Namespace Files or written in-line in the flow code. The example continues using Namespace Files.
inventory.ini(replace with your hosts and users; keys shown as placeholders):
[servers]server1.example.test ansible_user=admin ansible_ssh_private_key_file=~/.ssh/id_rsaserver2.example.test ansible_user=admin ansible_ssh_private_key_file=~/.ssh/id_rsaserver3.example.test ansible_user=admin ansible_ssh_private_key_file=~/.ssh/id_rsamyplaybook.yml(enforceMY_APP_MODEand refresh the shell):
---- name: Ensure environment variable is set correctly hosts: servers become: true
tasks: - name: Ensure MY_APP_MODE is set lineinfile: path: /home/{{ ansible_user }}/.bashrc regexp: '^MY_APP_MODE=' line: 'MY_APP_MODE=production' state: present notify: Refresh environment
handlers: - name: Refresh environment shell: . /home/{{ ansible_user }}/.bashrc changed_when: falseFlow: run Ansible and alert on drift
This flow runs the playbook with the Ansible CLI task, inspects each host result in a ForEach, and posts a Slack alert only when a host was changed using the Slack Incoming Webhook task. The schedule trigger is disabled by default — enable it to run nightly.
id: ansible_config_driftnamespace: company.team
tasks: - id: set_up_env type: io.kestra.plugin.ansible.cli.AnsibleCLI namespaceFiles: enabled: true taskRunner: type: io.kestra.plugin.core.runner.Process ansibleConfig: | [defaults] interpreter_python = auto_silent log_path={{ workingDir }}/log callback_plugins = ./callback_plugins stdout_callback = kestra_logger commands: - ansible-playbook -i inventory.ini myplaybook.yml
- id: loop_hosts type: io.kestra.plugin.core.flow.ForEach values: "{{ outputs.set_up_env.vars.outputs }}" tasks: - id: check_drift type: io.kestra.plugin.slack.notifications.SlackIncomingWebhook runIf: "{{ taskrun.value | jq('.changed') | first == true }}" url: "{{ secret('SLACK_WEBHOOK') }}" payload: | { "text": "Configuration updated - {{ taskrun.value | jq('.msg') | first ?? Null }}" }
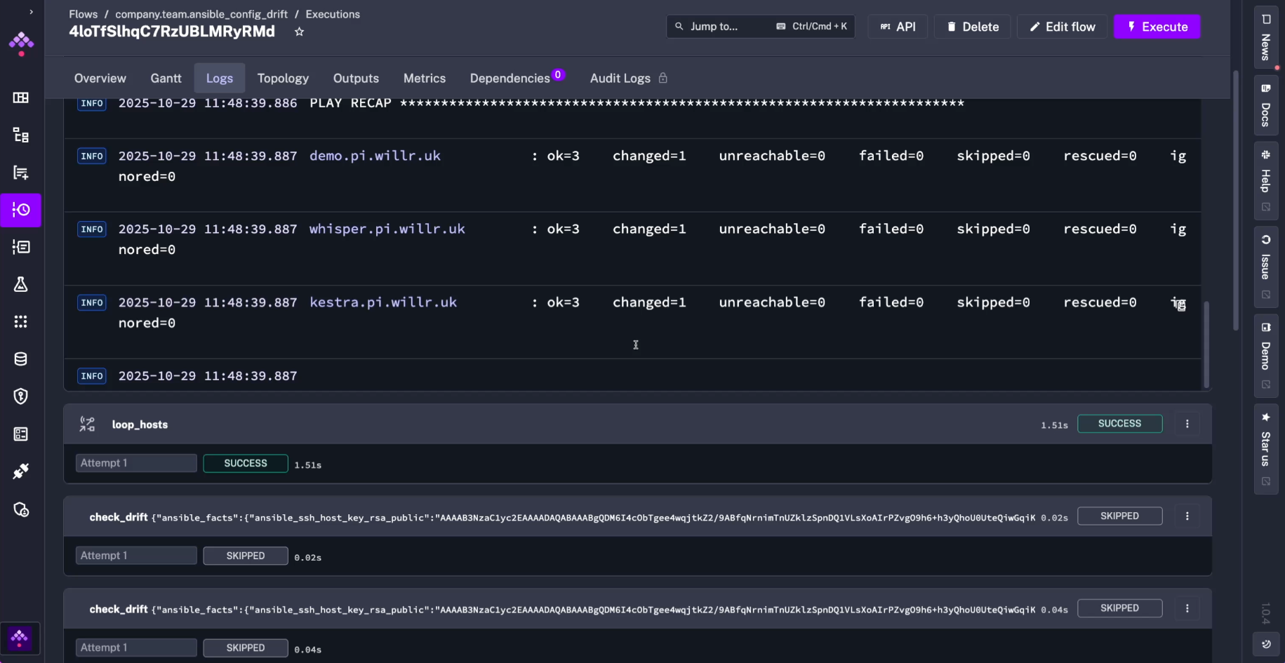
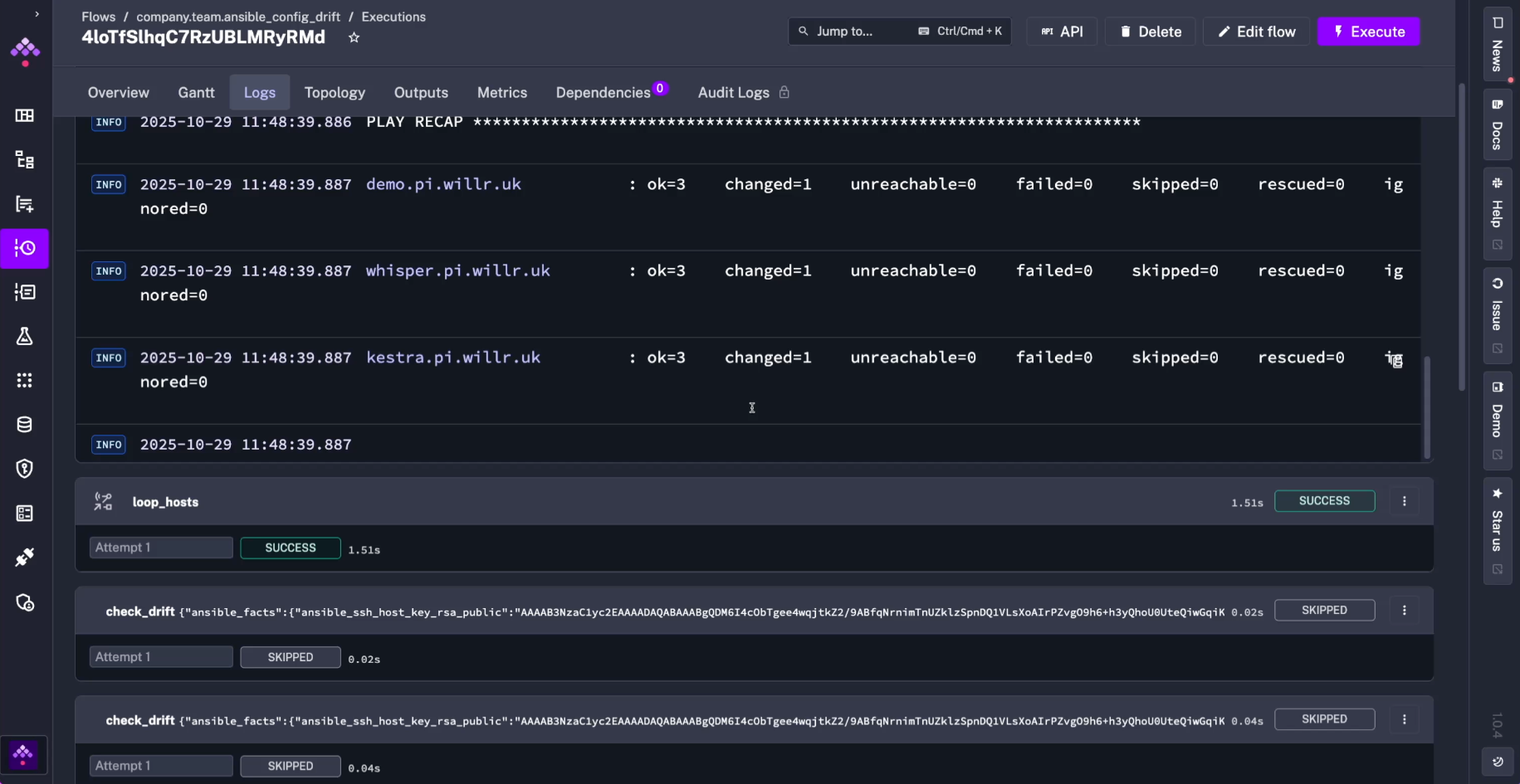
triggers: - id: check_nightly type: io.kestra.plugin.core.trigger.Schedule cron: 0 3 * * * disabled: trueThe execution generates logs for every play in the playbook for clear results and monitoring:

In the execution outputs, you can examine results and debug expressions to use in potential downstream tasks or subflows:

Why this matters
This pattern enforces a critical env var across a fleet to catch drift quickly, streams Ansible output in structured form via stdout_callback = kestra_logger, and alerts only on changed hosts to keep Slack noise low. Keeping the playbook and inventory as Namespace Files means you can version and reuse them across flows without hardcoding paths in each run.
You can expand this pattern to check multiple config files, package versions, or CIS controls per host, while letting Kestra handle scheduling, secrets, notifications, and downstream tasks (tickets, S3 archiving, SIEM) so Ansible remediation and orchestration stay tightly linked.
Was this page helpful?